|
Diesen Artikel gibt es derzeit in zwei Versionen. In Checkmk 2.3.0 wurde synthetisches Monitoring eingeführt und der Bau von virtuellen Umgebungen für die Ausführung von Robots mit dem Tool RCC aus dem Hause Robocorp realisiert. Robocorp hat RCC in 2024 eingestellt. In künftigen Checkmk-Versionen wird RCC vollständig durch eine Lösung auf Basis von Micromamba, ergänzt durch unser hauseigenes Kommandozeilenwerkzeug CSM, ersetzt. In Checkmk 2.5.0 gibt es übergangsweise beide Varianten gleichzeitig. Wenn Sie neu in Checkmk Synthetic Monitoring einsteigen, sollten Sie dringend auf Micromamba/CSM setzen! Sie befinden sich in der aktuellen Micromamba/CSM-Version dieses Artikels. Sollten Sie synthetisches Monitoring bereits mit RCC aufgesetzt haben, finden Sie hier den Legacy-RCC-Artikel. Hinweis zu Screenshots: In dieser Micromamba/CSM-Version sehen Sie in Screenshots teils RCC-Optionen, die nicht separat erläutert werden. |
1. Synthetisches Monitoring mit Robot Framework
Checkmk Synthetic Monitoring ist in den kommerziellen Checkmk-Editionen verfügbar, benötigt jedoch eine zusätzliche Subskription.
Sie können die Funktion allerdings mit bis zu drei Tests kostenlos und ohne Zeitbegrenzung testen.
Mit Checkmk können Sie Ihre eigene Infrastruktur sehr genau überwachen — bis hin zur Frage, ob ein bestimmter Service, beispielsweise ein Webserver, ordentlich läuft. Wird Ihre Website über einen Cloud-Service von Dritten betrieben, werden Sie keinen Zugriff auf den Service selbst haben, können aber über einen HTTP-Check prüfen, ob die Website erreichbar ist. Aber was sagt das über die Nutzererfahrung aus? Dass ein Online-Shop erreichbar ist, heißt ja noch nicht, dass die Navigation, Bestellprozesse und dergleichen reibungslos funktionieren.
An dieser Stelle setzt das Checkmk Synthetic Monitoring an. Mit dem Plugin Robotmk bietet Checkmk echtes End-to-End-Monitoring, also die Überwachung laufender Anwendungen aus Sicht der Nutzer. Das eigentliche Testen übernimmt dabei die Open-Source-Software Robot Framework — in deren Trägerverein auch die Checkmk GmbH Mitglied ist.
Mit der Automationssoftware lässt sich Nutzerverhalten komplett automatisieren, um beispielsweise Bestellprozesse in Online-Shops Klick für Klick nachzustellen.
Das Besondere an Robot Framework: Tests werden nicht in einer vollwertigen Programmiersprache geschrieben, sondern über einfach zu verwendende Keywords definiert, wie Open Browser oder Click Button.
So genügt ein Open Browser checkmk.com zum Aufrufen der Checkmk-Website.
Mehrere Testfälle werden dann in sogenannten Test-Suites zusammengefasst (in Form einer .robot-Datei).
Robotmk kann nun diese Robot-Framework-Test-Suites verteilen, auf den Hosts triggern und ihre Ausführung und Resultate als Services in Checkmk überwachen. In der Checkmk-Weboberfläche finden Sie dann Status, zugehörige Performance-Graphen sowie die Original-Auswertungen von Robot Framework selbst.
1.1. Komponenten
Für dieses End-to-End-Monitoring spielen allerhand Komponenten zusammen, daher hier ein kurzer Überblick.
Checkmk-Server
Checkmk Synthetic Monitoring wird über Robotmk realisiert, das ein Agentenplugin als Datensammler nutzt und den Robotmk-Scheduler (auf dem überwachten Host) für das Triggern von Robot-Framework-Projekten. Aktiviert und konfiguriert wird das synthetische Monitoring über die Regel Robotmk Scheduler. Hier legen Sie fest, welche Test-Suites ausgeführt werden sollen und wie exakt Robot Framework diese starten soll — zusammengefasst in einem Plan. Einmal verteilt, sorgt der Robotmk-Scheduler auf dem Ziel-Host für die planmäßige Ausführung Ihrer Robot-Framework-Suites.
Im Monitoring bekommen Sie letztlich mehrere neue Services: RMK Scheduler Status zeigt den Status des Schedulers selbst, also ob Test-Suites erfolgreich gestartet werden konnten. Hinzu kommen Services für alle konfigurierten Test-Pläne (etwa RMK MyApp1 Plan) und einzelnen Tests aus Test-Suites (etwa RMK MyApp1 Test). Zu den Services der einzelnen Tests gehören auch die originalen Robot-Framework-Berichte.
Dann gibt es noch zwei optionale Service-Regeln: Robotmk plan und Robotmk test sorgen für die Feineinstellung der Plan- und Test-Services — beispielsweise um Statuswechsel bei bestimmten Laufzeiten zu erwirken.
Zu guter Letzt existieren noch zwei Regeln zum KPI-Monitoring: KPI steht für Key Performance Indicator und meint in diesem Kontext einzelne Keywords. Über die Regel Robotmk KPI discovery lassen sich Keywords als separate Services ins Monitoring holen und über Robotmk KPI monitoring entsprechend auswerten. Wie genau das Keyword-Monitoring funktioniert, zeigen wir unten in einem separaten Kapitel.
Etwas abseits der normalen Regeln gibt es im Bereich Setup noch das Feature Managed robots. Die Kurzversion: Robots, die auf dem Checkmk-Server verwaltet und via Checkmk-Agent verteilt werden — für Details steht abermals ein eigenes Kapitel zur Verfügung.

Testmaschine
Die Robot-Framework-Test-Suites können Sie sowohl auf einem Windows- (ab Windows 10 beziehungsweise Server 2019) als auch Linux-Host bereitstellen. Für die Ausführung benötigt Robot Framework Zugriff auf deren Abhängigkeiten (Python, Bibliotheken, Treiber für die Browser-Automation und so weiter). Diese Konfiguration ist unabhängig von Checkmk und kann deklarativ in einem portablen Paket abgelegt werden.
Dies erledigt das Open-Source-Kommandozeilenwerkzeug CSM (Checkmk Synthetic Monitoring). CSM können Sie auf einem beliebigen Rechner nutzen. Das Tool übernimmt das Erstellen der benötigten Konfigurationsdateien sowie das Verpacken dieser plus Test-Suites zu einem Automationspaket. Die Ausführung auf der Testmaschine übernimmt dann Micromamba, eine portable, ausführbare Mini-Version des Paketmanagers Mamba. Micromamba baut anhand Ihrer Konfigurationsdateien im YAML-Format virtuelle Python-Umgebungen samt Abhängigkeiten und Robot Framework selbst. Der als Hintergrundprozess laufende Robotmk-Scheduler stößt diesen Bau an und sorgt anschließend selbst für die Ausführung der Tests. Übrigens, all diese Aufgaben ließen sich auch allein mit Micromamba erledigen, allerdings mit ziemlich komplizierten Befehlen. Daher haben wir mit CSM einen Wrapper entwickelt, der Ihnen die Arbeit deutlich erleichtert.
Ein solches Automationspaket mit der Definition der Ausführungsumgebung (robotmk-env.yaml), Post-Installationsanweisungen (robotmk-setup.yaml) und den Test-Suites (tests.robot) wird auch Roboter genannt.
Der Scheduler und Micromamba werden immer mit dem Checkmk-Agenten verteilt, das Automationspaket nur optional, kann aber auch schon auf dem Test-Host vorhanden sein.
CSM wiederum wird auf dem Test-Host gar nicht benötigt, da es nur zum Erstellen und Verpacken der Konfiguration dient.
Der große Vorteil dieser Micromamba-Lösung: Der ausführende Test-Host selbst benötigt keine konfigurierte Python-Umgebung.
Der Agent selbst wird nur für die Übertragung von Ergebnissen, Protokollen und Screenshots benötigt. Dies ermöglicht auch die Überwachung sehr lange laufender oder lokal sehr ressourcenintensiver Suites – vorausgesetzt, Ihr Test-Host verfügt über entsprechende Kapazitäten.
Und auch wenn es nicht direkt mit Checkmk zu tun hat: Die Browser Library von Robot Framework nutzt Playwright — und Playwright läuft nicht auf allen von Checkmk unterstützten Linux-Systemen. Beachten Sie die entsprechenden Systemvoraussetzungen (wobei Node.js in unserem Fall via CSM/Conda bereitgestellt wird).
Die Systemvoraussetzungen für die Testmaschine:
CPU: mindestens 4 Kerne, empfohlen 8 Kerne
RAM: 8 Gigabyte, empfohlen 16 Gigabyte
Internetzugriff (sofern die Pakete heruntergeladen werden sollen)
Für webbasierte Tests (Robot Framework Browser Library, basiert auf Playwright) Debian 12/13, Ubuntu 22.04/24.04
CSM ist eine Eigenentwicklung von Checkmk, ein Interface für den Paketmanager Micromamba. Micromamba wiederum ist eine portable Mini-Version von Mamba — und das eine Reimplementierung von Conda. Im üblichen Sprachgebrauch wird bezüglich virtueller Umgebungen häufig schlicht von Conda-Umgebungen gesprochen. Gemeint ist das Conda-Format, nicht das Tooling! Eine Conda-Umgebung kann also durchaus — wie in unserem Fall — von Micromamba stammen. Wir sprechen hier im Artikel daher auch von Conda-Umgebung, technisch korrekt wäre Conda-kompatible Umgebung via Micromamba. |
2. Test-Suites überwachen mit Robotmk
Im Folgenden zeigen wir, wie Sie eine Test-Suite ins Monitoring aufnehmen. Als Beispiel dient dazu eine simple Hello-World-Suite, die lediglich einen String ausgibt. Eine Einführung in Robot Framework ist hier freilich nicht das Thema, ein kurzer Blick in das Automationspaket und die Demo-Test-Suite muss aber sein, damit Sie sehen, welche Daten wo im Monitoring landen.
Das Beispiel läuft auf Basis von CSM/Conda, so dass der Windows-Host nicht extra konfiguriert werden muss.
Die micromamba.exe wird später mit dem Agenten verteilt und findet sich unter C:\ProgramData\checkmk\agent\bin\.
Unsere Demo-Test-Suite selbst wird mit CSM erstellt, samt aller nötigen Konfigurationsdateien, um Ihnen den Einstieg zu erleichtern. Zunächst muss also CSM selbst installiert werden, auf einem beliebigen Rechner:
Laden Sie CSM herunter.
Entpacken Sie das Archiv.
Kopieren Sie die CSM-Executable in ein Verzeichnis, das im
PATHIhres Systems liegt.
Zum Testen:
Nun können Sie das komplette Demo-Automationspaket mybot1 mit einem Befehl erstellen:
Das Verzeichnis der Suite:
.gitignore
robot.toml
robotmk-env.yaml
robotmk-setup.yaml
sample.robotDas Suite-Dateiverzeichnis beinhaltet nun einige Dateien:
robotmk-env.yaml: Definition der Ausführungsumgebungrobotmk-setup.yaml: Anweisungen, die nach Erstellung der Ausführungsumgebung abgearbeitet werdensample.robot: Demo-Test-Suiterobot.toml: Optionale Konfigurationsdatei für das VS-Code-Plugin RobotCode.robot.toml: Überschreibt bei Bedarf einzelnerobot.toml-Einstellung auf dem lokalen Rechner (gehört entsprechend nicht ins Versionskontrollsystem).gitignore: Schließt einige Standard- Dateien/-Ordner für Git aus (etwa Robot-Framework-Berichte, Archive etc.)
Für die Umgebung werden in diesem Fall lediglich die Abhängigkeiten Python, Pip und Robot Framework (kompatibel bis Version 7.3) installiert.
Im Monitoring taucht der Umgebungsbau später als RCC/Conda environment build status auf (zur Erinnerung: RCC war die erste implementierte Lösung vor Micromamba/Conda). Nur wenn die Umgebung erfolgreich gebaut wird, können auch die Tests abgearbeitet und folglich überwacht werden.
Die eigentliche Test-Suite sieht nun wie folgt aus:
*** Settings ***
# Import Libraries, Resource files, and other settings here
*** Variables ***
# Define variables here
*** Test Cases ***
# One or more test cases
Test1
Show Greeting
*** Keywords ***
# User-Defined keywords
Show Greeting
Log Hello World!Hier wird also lediglich das übliche "Hello World!" ausgegeben.
Für diesen Artikel haben wir den Test minimal verändert, um später auch ein paar aussagekräftige Bilder vom Monitoring sowie Variablen zeigen zu können. Hier der aktualisierte Part des Tests:
...
*** Variables ***
# Define variables here
${MYVAR} Hello Checkmk!
...
Show Greeting
Log ${MYVAR}
Sleep 3
Log Done.Nun wird also der Wert der Variablen MYVAR ausgegeben, dann 3 Sekunden gewartet und abschließend Done ausgegeben.
Den Wert der Variablen können Sie später in der Checkmk-Weboberfläche setzen — ansonsten wird der hier gesetzte Standardwert Hello Checkmk! genutzt.
2.1. Test-Suite manuell ausführen
Sie können Test-Suites auch ohne Checkmk direkt mit CSM ausführen. Dafür muss das Tool aber noch eingerichtet werden — und zwar spezifisch für die verwendete Shell. Sie können Ihre Shell manuell angeben oder CSM selbst erkennen lassen:
CSM gibt darauf hin genaue Instruktionen aus, wie die Einbindung in Ihre Shell funktioniert — hier am Beispiel PowerShell:
CSM ist im Wesentlichen ein Wrapper für Micromamba und über den init-Befehl werden entsprechende Einstellungen konfiguriert und hier auch direkt in die Shell-Konfiguration geschrieben, damit die Einstellung über die Session hinweg bestehen bleibt. Wenn Sie sehen wollen, welcher Code da generiert und in die Shell-Konfiguration geschrieben wird, führen einfach den CSM-Befehl für Ihre Shell solo aus:
Nun ist CSM einsatzbereit und die Arbeit mit virtuellen Umgebungen kann beginnen. Im Ordner Ihres CSM-Automationspakets führen Sie folgenden Befehl aus, um die Umgebung zu erstellen:
Ein erster sinnvoller Befehl wäre nun das Auflisten verfügbarer virtueller Umgebungen:
Wenn sich auf Ihrem System weitere virtuelle Umgebungen im Conda-Format befinden, beispielsweise vom früher in Checkmk eingesetzten Tool RCC oder einem sonstigen Venv-Manager, kann der Befehl zu Fehlermeldungen bezüglich fehlender Rechte führen — schließlich kann CSM nicht in fremde Dateien schauen. Der sonstige Betrieb von CSM ist davon unberührt. |
Nun ist es an der Zeit, die erstellte Umgebung zu aktivieren:
Einmal aktiviert, können Sie Robot-Framework-Befehle direkt in der virtuellen Umgebung absetzen (robot --version).
Aber natürlich geht das auch ohne manuelles Aktivieren:
Der Robotmk-Scheduler agiert in der Praxis auf dem Test-Host freilich ohne CSM direkt mit Micromamba. Zur Erinnerung: CSM ist ein rein nutzerseitiges Tool, das als Wrapper den Umgang mit Micromamba erleichtert.
2.2. Regel für das Agentenplugin konfigurieren
Den Robotmk-Scheduler finden Sie unter Setup > Agent rules > Robotmk scheduler (Windows). Da die Regel recht umfangreich ist, hier zunächst ein Blick auf die noch leere Konfiguration:

Zunächst benötigt der Scheduler die Angabe des Basisverzeichnisses, in dem all Ihre Robot-Framework-Projekte, also Test-Suites, liegen.
Tragen Sie diesen beliebigen, absoluten Pfad unter Base directory of Robot Framework projects ein, beispielsweise C:\robots.

Mit Parallel running sequences of plans folgt nun ein Checkmk-eigenes Konzept.
Zur Erklärung müssen wir zunächst eine Hierarchieebene tiefer gehen: Hier sehen Sie den Punkt Sequence of plans. Ein jeder Plan legt fest, welche Suites mit welchen Parametern ausgeführt werden sollen. Und Robot Framework arbeitet diese Suites dann nacheinander ab. Der Grund ist simpel: In der Praxis geht es manchmal um Tests, die auf dem Desktop ausgeführt werden, und da könnten sich mehrere Test-Suites gleichzeitig in die Quere kommen (sich gegenseitig „die Maus klauen“). Bis hierhin haben Sie also Robot-Framework-typisch eine Sequenz mit mehreren Plänen.
Die Parallel running sequences of plans sind nun eine Kapselung für mehrere solcher Sequenzen — und werden selbst parallel ausgeführt. Auch hier ist der Grund simpel: So können Test-Suites, die eben nicht auf den Desktop angewiesen sind, ohne Verzögerung in eigenen Sequenzen ausgeführt werden — wie zum Beispiel die hier im Artikel eingesetzte Test-Suite.
Wieder zurück zum Dialog: Die einzige explizite Einstellung ist das Ausführungsintervall, das Sie unter Sequence execution interval setzen.

Die Pläne in einer Sequenz haben natürlich selbst eine gewisse Laufzeit, bestimmt durch den Timeout einer einzelnen Ausführung und die maximale Anzahl wiederholter Ausführungen im Falle fehlgeschlagener Tests. Das Ausführungsintervall der Sequenz muss folglich größer sein als die Summe der maximalen Laufzeiten aller Pläne in der Sequenz. Die maximale Laufzeit einer Sequenz berechnet sich wie folgt: Limit per attempt × (1 + Maximum number of re-executions). |
Nun geht es an die Konfiguration eines ersten Plans.
Unter Application name können Sie einen beliebigen Namen eingeben.
Dieser Name muss nicht eindeutig sein!
Sinnvoll ist hier der Name der zu überwachenden Anwendung, beispielsweise OnlineShop oder hier im Beispiel schlicht MyApplication.
Nun kann es natürlich vorkommen, dass eben dieser Online-Shop mehrfach getestet wird, sei es durch andere Test-Suites oder dieselbe Test-Suite mit unterschiedlichen Parametern.
Um in solchen Fällen trotz identischer Namen dennoch eine Eindeutigkeit in den Ergebnissen zu erzielen, gibt es das Feld Variant.
Wird die Anwendung OnlineShop etwa einmal auf Deutsch und einmal auf Englisch getestet (über entsprechende Parameter), könnten Sie hier entsprechende Kürzel verwenden.
Im Monitoring gibt es dann Ergebnisse für OnlineShop_de und OnlineShop_en.
Notwendig ist hingegen die Angabe unter Relative path to test suite file or folder.
Die Pfadangabe ist relativ zum oben angegebenen Basisverzeichnis, also beispielsweise mybot1\sample.robot für C:\robots\.
Alternativ kann hier auch ein Verzeichnis (mit mehreren robot-Dateien) angegeben werden, dann wäre es schlicht mybot.

Weiter geht es mit der Execution configuration. Unter Limit per attempt legen Sie fest, wie lange eine Test-Suite maximal laufen darf — pro Versuch. Mit Robot Framework re-executions können Sie nun Robot Framework anweisen, Test-Suites bei fehlgeschlagenen Tests komplett oder inkrementell zu wiederholen. Wenn die einzelnen Tests einer Test-Suite unabhängig voneinander sind, bietet sich die inkrementelle Strategie an, um Zeit zu sparen. Testet die Test-Suite hingegen eine logische Abfolge, etwa "Login > Aufruf Produktseite > Produkt in den Warenkorb > Checkout", muss die Test-Suite natürlich komplett neu abgearbeitet werden. Am Ende gibt es immer nur ein Ergebnis.
Bei kompletten Wiederholungen werden für das Endergebnis nur in sich abgeschlossene Suite-Ergebnisse berücksichtigt: Schlägt ein Test bei der letzten Wiederholung fehl, wird die Test-Suite als Fehlschlag gewertet. Bei inkrementellen Wiederholungen setzt sich das Endergebnis aus den besten Teilergebnissen zusammen: Laufen einige Tests erst im dritten Anlauf erfolgreich durch, wird auch das Endergebnis als Erfolg gewertet. Zur Erinnerung: Durch die Kombination aus Versuchen und maximalen Laufzeiten aller Pläne einer Sequenz wird deren minimales Ausführungsintervall bestimmt.

Standardmäßig ist die Ausführung via Conda unter Automated environment setup aktiviert, für die Sie drei Werte eintragen müssen.
Zum einen benötigt Conda die Angabe, wo die Datei robotmk-env.yaml liegt.
Diese ist für den Aufbau der Python-Umgebung verantwortlich, also die Installation von Python und Abhängigkeiten.
Diese Angabe ist relativ zum Basisverzeichnis, das Sie oben unter Relative path to test suite file or folder gesetzt haben.
Die YAML-Dateien können durchaus in Unterverzeichnissen gespeichert werden, Best-Practice ist aber das oberste Suite-Verzeichnis.
Für das obige Basisverzeichnis C:\robot\ und das Suite-Verzeichnis C:\robot\mybot1 ist es entsprechend mybot1\robotmk-env.yaml.
Es folgt die Pfadangabe für die robotmk-setup.yaml, die Anweisungen enthält, die nach dem Bau der Conda-Umgebung ausgeführt werden sollen — natürlich nur, wenn Sie diese Datei auch nutzen.
Beim folgenden Zeitlimit Environment build timeout für den Bau der Python-Umgebung sollten Sie bedenken, dass bisweilen größere Datenmengen heruntergeladen und eingerichtet werden müssen. Insbesondere für die benötigten Browser fallen hier schnell einige Hundert Megabyte an — allerdings nur beim ersten Durchlauf.

Unter Robot Framework parameters haben Sie die Möglichkeit, einige der Kommandozeilenparameter von Robot Framework (die auch der Befehl robot --help anzeigt) sowie Umgebungsvariablen zu nutzen.
Sollten Sie weitere Parameter nutzen wollen, hilft die Option Argument files.
Eine hier angegebene Datei kann beliebige robot-Parameter beinhalten.
Weitere Informationen über die einzelnen Parameter bekommen Sie über die Inline-Hilfe.
Für unser Beispielprojekt wird lediglich die Option Variables aktiviert und eine Variable MYVAR mit dem Wert My Value gesetzt.
Sie erinnern sich an den Befehl Log ${MYVAR} oben in der Datei sample.robot?
Dies ist die zugehörige Referenz.

robot-BefehlsBesonderes Augenmerk verdient die Option Secret environment variables, da sie keine originäre Robot-Framework-Funktion ist.
Sie können hier geheime Umgebungsvariablen setzen, gedacht beispielsweise für Passwörter im Zusammenspiel mit der Robot-Framework-Bibliothek CryptoLibrary.
Die hier gesetzten Variablen tauchen nicht in Logs auf, werden allerdings im Klartext in die Checkmk-Konfigurationsdateien auf den jeweiligen Test-Hosts geschrieben.

Am Ende der Suite-Konfiguration gibt es noch drei weitgehend selbsterklärende Optionen.
Die erste Option gibt es exklusiv für Windows-Hosts. Execute plan as a specific user ermöglicht es, Robotmk im Kontext eines bestimmten Nutzerkontos auszuführen. Hintergrund: Standardmäßig wird Robotmk im Kontext des Checkmk-Agenten ausgeführt (LocalSystem-Konto), der keine Berechtigung für den Zugriff auf den Desktop hat. Hier kann nun ein Nutzer angegeben werden, der permanent an einer Desktop-Sitzung angemeldet sein muss und entsprechend Zugriff auf grafische Desktop-Anwendungen hat.
Aber nicht zu voreilig: Browser bilden hier eine Ausnahme! Diese können headless laufen und Webseiten rendern. Das Häkchen für einen spezifischen Nutzer sollten Sie wirklich nur setzen, wenn eine dedizierte Desktop-Anwendung abseits von Browsern gestartet wird — nicht zuletzt aus Sicherheitsgründen.
Mit Assign plan/test result to piggyback host lassen sich die Ergebnisse des Plans/Tests einem anderen Host zuweisen. Testet Robot Framework zum Beispiel den Bestellprozess eines Online-Shops, ließen sich die Ergebnisse so dem zugehörigen Webserver zuweisen.
Jeder Testdurchlauf produziert Daten, die unter C:\ProgramData\checkmk\agent\robotmk_output\working\suites\ abgelegt werden.
Standardmäßig werden die Ergebnisse der letzten 14 Tage behalten, allerdings sollten Sie bedenken, dass sich hier schnell große Datenberge auftürmen.
Pro Durchlauf fallen mindestens knapp 500 Kilobytes Daten an — mit komplexeren Test-Suites und beispielsweise eingebetteten Screenshots können es aber auch schnell einige Megabyte sein.
Je nach Ausführungsintervall, Größe des Reports und Anforderungen an Ihre Dokumentation sollten Sie hier eingreifen.

Hier angelangt, könnten Sie nun weitere Pläne in dieser Sequenz oder weitere Sequenzen erstellen.
Am Ende warten noch zwei Optionen, die sich wiederum auf die komplette Robotmk-Scheduler-Konfiguration beziehen.
Conda configuration erlaubt die Angabe von Proxy-Servern, TLS- und SSL-Zertifikaten sowie davon auszunehmende Hosts.

Sehr nützlich kann auch Grace period before scheduler starts sein: Der Scheduler startet beim Neustart des Test-Hosts zusammen mit dem Checkmk-Agenten noch vor der Desktop-Anmeldung des Nutzers — was freilich dazu führt, dass etwaige Tests auf dem Desktop fehlschlagen müssen. Über eine Vorlaufzeit lässt sich der Start manuell verzögern, damit zum Beispiel per Autologin (Windows-Funktion zum Anmelden ohne manuelle Passworteingabe) der Desktop des technischen Benutzers (wieder) aktiv wird.

Damit ist die Konfiguration abgeschlossen und Sie können einen neuen Agenten mit dem Plugin backen und anschließend verteilen, manuell oder über die automatischen Agenten-Updates.
Daten in der Agentenausgabe
Die Ausgabe im Agenten ist recht umfangreich:
In mehreren Sektionen werden Fehlermeldungen, Status, Konfiguration und Testdaten übermittelt.
Letztere finden sich in der Sektion robotmk_plan_execution_report, hier ein stark gekürzter Auszug:
<<<robotmk_plan_execution_report:sep(0)>>>
{
"plan_id": "myapp1_mybot1",
"timestamp": 1770825600,
"attempts": [
{
"index": 1,
"outcome": "AllTestsPassed",
"runtime": 0
}
],
"rebot": {
"Ok": {
"xml": "<?xml version=\"1.0\" encoding=\"UTF-8\"?>\r\n
<robot generator=\"Rebot 7.3 (Python 3.12.3 on win32)\" generated=\"2026-02-11T17:00:00.879104\" rpa=\"false\" schemaversion=\"5\">\r\n
<suite id=\"s1\" name=\"Mybot1\" source=\"C:\\Users\\User\\mybot1\">\r\n
<suite id=\"s1-s1\" name=\"Sample\" source=\"C:\\Users\\User\\mybot1\\sample.robot\">\r\n
<test id=\"s1-s1-t1\" name=\"Test1\" line=\"10\">\r\n
<kw name=\"Show Greeting\">\r\n
<kw name=\"Log\" owner=\"BuiltIn\">\r\n
<msg time=\"2026-02-11T17:00:00.452281\" level=\"INFO\">
Hello World!
</msg>\r\n
<arg>Hello World!</arg>\r\n
<doc>Logs the given message with the given level.</doc>\r\n
<status status=\"PASS\" start=\"2026-02-11T17:00:00.452281\" elapsed=\"0.000000\"/>\r\n
...
<statistics>\r\n
<total>\r\n
<stat pass=\"1\" fail=\"0\" skip=\"0\">All Tests</stat>\r\n
</total>\r\n
<tag>\r\n
</tag>\r\n
<suite>\r\n
<stat name=\"Mybot1\" id=\"s1\" pass=\"1\" fail=\"0\" skip=\"0\">Mybot1</stat>\r\n
<stat name=\"Sample\" id=\"s1-s1\" pass=\"1\" fail=\"0\" skip=\"0\">Mybot1.Sample</stat>\r\n
</suite>\r\n
</statistics>\r\n
<errors>\r\n
</errors>\r\n
</robot>\r\n",
"html_base64": "PCFET0NUWVBFIGh0bWw+DQo8aHRtb...
...Interessant sind hier vor allem zwei Bereiche.
Zum einen rebot: Das Tool rebot hat den eigentlichen Statusbericht für Robot Framework aus gegebenenfalls mehreren Teilergebnissen (daher auch re-bot) produziert.
Zum anderen die letzte Zeile html_base64: Danach folgen die HTML-Berichte von Robot Framework base64-kodiert.
Auch Screenshots, die über Tests angefertigt werden, werden auf diese Weise übertragen — entsprechend umfangreich kann die Ausgabe/Datenmenge im Agenten werden.
Daten im Monitoring
Sobald der Robotmk-Scheduler und die Test-Suite durchgelaufen sind, wird die Service-Erkennung drei neue Services hervorbringen:

Der Service RMK Scheduler Status existiert einmalig und unmittelbar nach der Verteilung. Die Services für Pläne und Tests, hier RMK myapp1_mybot1 Plan und RMK myapp1_mybot1 Test: /Sample: Test1, kommen ins Monitoring, sobald die zugehörigen Suites ein erstes Mal durchgelaufen sind.
|
Vorsicht bei sehr langen Keywords! Keywords in Robot-Framework-Tests unterliegen keinerlei Längenbeschränkungen — bisweilen ist ein Keyword ein ganzer Satz. Die Keywords bestimmen die Namen der zugehörigen Services in Checkmk. Die Service-Namen wiederum bestimmen die Dateipfade/-namen in der Round-Robin-Datenbank. Bei sehr langen Keywords kann es entsprechend passieren, dass Dateisystembeschränkungen verletzt werden und zum Beispiel ungültige Pfade zu fehlenden Daten im Monitoring führen können. Dasselbe gilt für KPIs. Wir empfehlen, die Namen für Testfälle und KPIs vorerst angemessen kurz zu halten. |
2.3. Service-Regeln konfigurieren
Regel für Plan-Status anlegen
Zur Erinnerung: In der Agentenregel oben wurden maximale Laufzeiten für Pläne festgelegt. Mit der Regel Robotmk plan lassen sich diese Laufzeiten auf zwei Arten auswerten.
Zum einen können Sie den Service etwa auf CRIT setzen, wenn ein Ausführungsversuch die 90 Prozent des gesetzten Schwellwerts überschreiten — über die Option Runtime-limit ratio (peak attempt).

Zum anderen lässt sich über Runtime limit (total) die gesamte Laufzeit auswerten, also die zusammengerechneten Zeiten aller Ausführungsversuche inklusive wiederholten Ausführungen ganzer Pläne oder einzelner Tests. Wenn Pläne nach Fehlschlägen einzelner Tests in Gänze oder inkrementell erneut ausgeführt werden sollen, kann die gesamte Ausführungszeit beträchtliche Abweichungen aufweisen.
Im Kasten Conditions gibt es die Möglichkeit, die Regel auf bestimmte Pläne zu beschränken.

Regel für Test-Status anlegen
Auch für einzelne Tests in den Test-Suites lassen sich weitere Daten ins Monitoring holen, über die Regel Robotmk test.
Hier finden Sie wieder die Möglichkeit, Laufzeiten zu überwachen, sowohl von Tests als auch von Keywords.
Die Überwachung von Keywords ist dabei eine Checkmk-eigene Funktion.
Daher könnte auch der Suite-interne Status im Robot-Framework-Bericht OK sein, weil die Test-Suite innerhalb der maximal erlaubten Laufzeit verarbeitet wurde — in Checkmk jedoch WARN oder CRIT, weil schon bei zum Beispiel 80 Prozent dieser maximal erlaubten Laufzeit ein Statuswechsel stattfindet.
Zudem können über die Option Enable metrics for high-level keywords Metriken für übergeordnete Keywords erzeugt werden. Nützlich ist dies insbesondere dann, wenn Ihre Test so organisiert sind, dass die übergeordneten Keywords das „Was“ beschreiben und die darunter liegenden Keywords das „Wie“ — so bekommen Sie abstraktere Auswertungen.
Hier im Beispiel liegen die Schwellwerte für die maximale Laufzeit eines Tests bei 2 und 4 Sekunden. Die Auswirkungen werden Sie unten im Kapitel Robotmk im Monitoring sehen.

Abermals gibt es im Kasten Conditions eine explizite Filtermöglichkeit, hier für einzelne Tests.

2.4. Robotmk im Monitoring
Im Monitoring finden Sie Services für den Status des Robotmk-Schedulers sowie der einzelnen Pläne und Tests — natürlich auch, wenn Sie keine separaten Service-Regeln angelegt haben.
Scheduler-Status
Der Service RMK Scheduler Status ist OK, wenn der Scheduler anläuft und erfolgreich die Ausführungsumgebungen bauen konnte.

Hier im Bild sehen Sie den Hinweis Environment build took 33 seconds. Hier handelt es sich nicht um den ersten Bau der Umgebung, daher kann Micromamba zuvor heruntergeladene Pakete wiederverwenden. Der erste Bau ohne Cache hätte hier deutlich länger gedauert.
Plan-Status
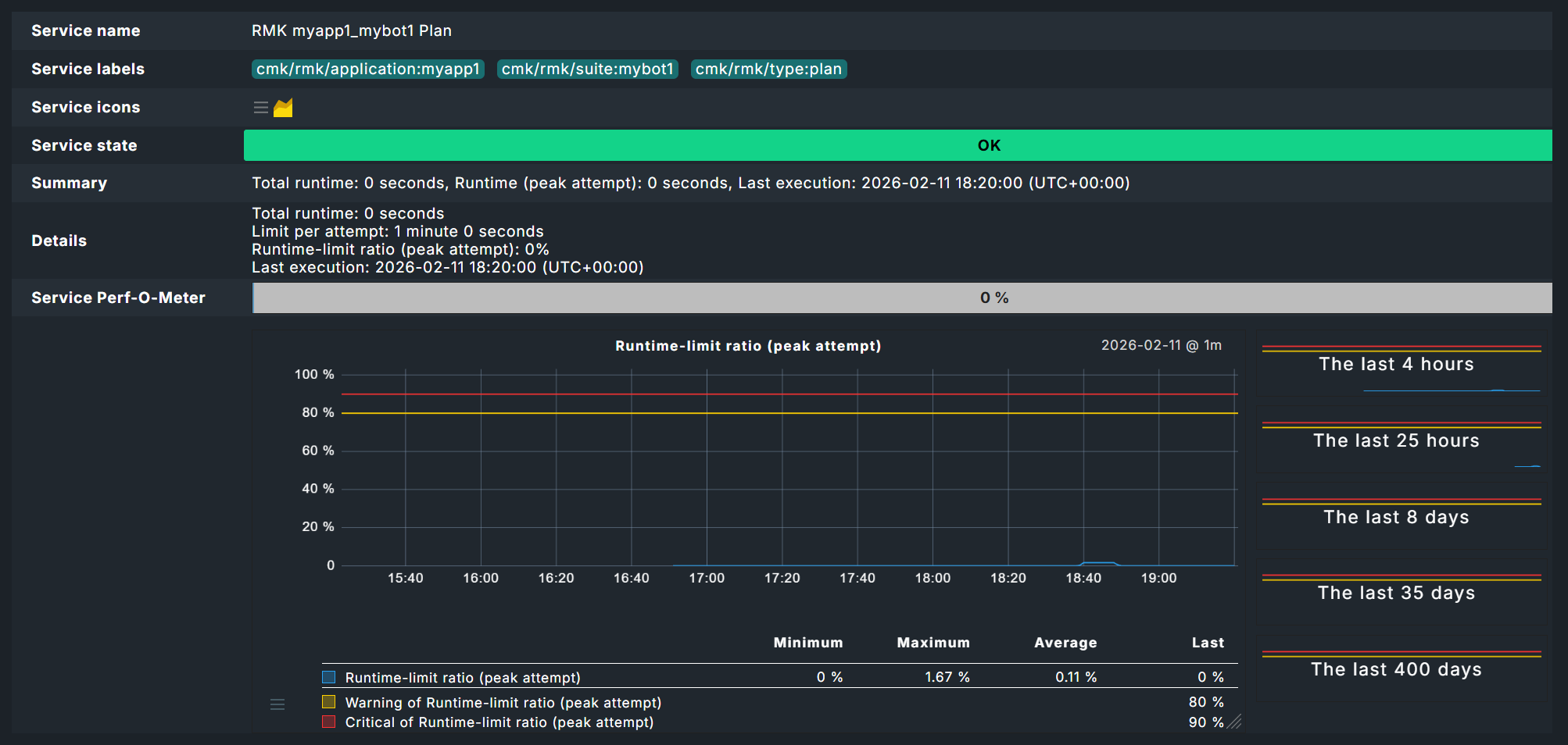
Der Status eines Plans wird in einem Service wiedergegeben, der nach Applikationsnamen und Suite benannt ist, beispielsweise RMK myapp1_mybot1 Plan.

Test-Status
Wirklich interessant wird es bei der Auswertung der Tests.
Im Bild sehen Sie nun die Auswirkung der oben gesetzten Schwellwerte für die Laufzeit von Tests — hier die 2 Sekunden für den Zustand WARN.
Da im Test selbst die Anweisung Sleep 3 Seconds schon für eine längere Laufzeit sorgt, muss dieser Service hier auf WARN gehen, obwohl der Test erfolgreich verlaufen ist.
Dass der Test erfolgreich verlaufen ist, zeigt der Bericht von Robot Framework, den Sie über das
Log-Symbol bekommen.

Der Bericht zeigt nun klar und deutlich, dass Test und Test-Suite erfolgreich durchgelaufen sind.

Ganz unten in den Daten sehen Sie auch die einzelnen Keywords.

Dashboards
Natürlich können Sie sich wie gewohnt eigene Dashboards bauen — unter Monitor > Synthetic Monitoring finden Sie aber auch zwei eingebaute Dashboards.

Voraussetzung: Damit Dashboards funktionieren, muss die HW-/SW-Inventur auf den betroffenen Hosts aktiviert sein.
3. Managed Robots
Bislang sind wir von einem Szenario ausgegangen, in dem die Test-Suiten bereits auf den Test-Hosts bereitstehen. Mit dem Feature Managed robots lassen sich Robots jedoch auch zentral auf dem Checkmk-Server verwalten und per Checkmk-Agenten verteilen.
Die ganze Konfiguration kennen Sie bereits von der obigen Vorgehensweise zu bereits existierenden Robots über die Regel Robotmk scheduler (Windows|Linux).
Zusätzlich geben Sie lediglich die Archiv-Datei (siehe unten) mit dem gepackten Robot an. Hier im Bild sehen Sie das Upload-Feld für den Robot, darunter unter Plan Settings dieselben Optionen wie im Scheduler. Achten Sie oben auf den Namen unter Properties. Dieser ist obligatorisch, da der Robot später über diesen Namen im Scheduler konfiguriert wird.

Um einen solchen Managed robot einzusetzen, wird abermals die Regel Robotmk scheduler (Windows|Linux) genutzt. Aber statt hier die Ausführung des Robots zu planen, geben Sie unter Sequence of plans einfach nur den gewünschten, vorkonfigurierten Robot an. Bei Bedarf können Sie die Plan-Konfiguration des vorkonfigurierten Robots für diesen Einsatz hier dennoch anpassen. In der Praxis beschränkt sich das Feature also meist darauf, die bekannte Konfiguration auszulagern und Robot-Archivdateien per Agent verteilen zu lassen.

Der Agent bringt die angegebenen Archive schließlich auf die gewünschten Hosts und legt sie im Agentenverzeichnis unterhalb von robomk_output/managed ab, wo sie dann entpackt und schlussendlich ausgeführt werden.
3.1. Robot-Archiv erstellen
Grundsätzlich könnten Sie einfach das komplette Robot-Verzeichnis mit den Standarddateien (robotmk-env.yaml, robotkmk-setup.yaml, sample.robot etc.) archivieren.
Allerdings werden solche Tests häufig per Git verwaltet und folglich finden sich regelmäßig Dateien, die nicht mit verteilt werden sollen — typischerweise verwaltet über eine gitignore-Datei.
Als Hilfestellung für saubere Archive folgen hier zwei kleine Skripte für Windows und Linux, die Archive ohne die zu ignorierenden Dateien erstellen.
Verstehen Sie diese Skripte lediglich als Hilfestellung und testen Sie die Funktionsweise für Ihr System vorab.
- Windows
- Linux
4. Monitoring von Key Performance Indicators (KPI)
Oben haben Sie bereits gesehen, dass sich die Laufzeiten von High-Level-Keywords als Teil eines Tests mit überwachen lassen.
Sie können aber auch beliebige Keywords als einzelne Services ins Monitoring holen.
Sinnvoll ist das vor allem für hoch abstrahierende Nutzer-Keywords, die ihrerseits mehrere einfache (Standard-)Keywords wie Click oder Log aufrufen — also im Grunde als Funktionen genutzt werden.
Für die Service-Erkennung stehen Ihnen zwei Varianten zur Verfügung: Muster in Checkmk und Marker in den Test-Suiten.
Für die Muster-basierte Erkennung werden die gewünschten Keywords als reguläre Ausdrücke per Checkmk-Regel hinterlegt.
Für die Marker-basierte Erkennung werden Marker direkt vor die Keywords in den Tests selbst geschrieben. Die Verarbeitung dieser Marker läuft über eine Robotmk-eigene Bibliothek.
Egal wie die Keyword-Daten ins Monitoring kommen, dort müssen sie über die Service-Regel Robotmk KPI monitoring konfiguriert werden.
4.1. Variante 1: Erkennung via Muster
Für diese Variante müssen Sie keinerlei Veränderungen an Ihren Tests selbst vornehmen. Öffnen Sie einfach die Regel Robotmk KPI discovery und tragen Sie die zu überwachenden Keywords als reguläre Ausdrücke oder ganz konkrete Namen ein.

Achtung: Wenn der reguläre Ausdruck auf mehrere Keywords desselben Tests matcht, wird nur ein Keyword erkannt und dessen Service-Status geht auf UNKNOWN (weil Checkmk freilich nicht weiß, welcher Treffer denn gemeint ist).
4.2. Variante 2: Erkennung via Marker
Für die Erkennung via Marker müssen Sie folgende Schritte durchführen:
Robotmk-Bibliothek installieren.
Robotmk-Bibliothek in der Suite importieren.
Marker-Keyword vor relevante Keywords setzen.
Für die Installation muss die robotmk-env.yaml von oben mit robotframework-robotmklibrary erweitert werden.
Änderungen gegenüber der obigen Suite sind gelb unterlegt:
Die Test-Suite sample.robot muss um die Bibliothek (im Bereich Settings) sowie einen Marker erweitert werden.
KPIs werden sich dabei häufig auf individuelle Nutzer-Keywords beziehen, daher hier eine Erweiterung um das Keyword Foobar (das lediglich das Standard-Keyword Log aufruft und seinerseits vom Testfall Test1 aufgerufen wird).
*** Settings ***
# Import Libraries, Resource files, and other settings here
Library RobotmkLibrary
*** Variables ***
# Define variables here
${MYVAR} Hello Checkmk!
*** Test Cases ***
# One or more test cases
Test1
Show Greeting
*** Keywords ***
# User-Defined keywords
Foobar
Log The foo barred!
Show Greeting
Log ${MYVAR}
Sleep 3
Log Done.
Monitor Subsequent Keyword Runtime discover_as=My user keyword
Foobar
Das Robotmk-Keyword Monitor Subsequent Keyword Runtime ist der Marker, um (Checkmk anzuweisen) das folgende Keyword (Foobar) zu überwachen; genauer gesagt dessen Laufzeit.
Über das optionale Argument discover_as lässt sich hier ein individueller Name für den Service im Monitoring setzen — das Keyword Foobar taucht folglich im Monitoring als Service namens My user keyword auf.
Der große Vorteil gegenüber der Muster-basierten Erkennung: Ein und dasselbe Keyword lässt sich auch mehrfach innerhalb eines Tests ganz explizit überwachen.
Hier das obige Beispiel, erweitert um zwei Foobar-Aufrufe:
*** Settings ***
# Import Libraries, Resource files, and other settings here
Library RobotmkLibrary
*** Variables ***
# Define variables here
${MYVAR} Hello Checkmk!
*** Test Cases ***
# One or more test cases
Test1
Show Greeting
*** Keywords ***
# User-Defined keywords
Foobar
Log The foo barred!
Show Greeting
Log ${MYVAR}
Sleep 3
Log Done.
Monitor Subsequent Keyword Runtime discover_as=My user keyword
Foobar
Monitor Subsequent Keyword Runtime discover_as=Foobar_2
Foobar
Monitor Subsequent Keyword Runtime discover_as=Foobar_3
Foobar
Die drei Aufrufe des Keywords Foobar würden folglich als My user keyword, Foobar_2 und Foobar_3 im Monitoring auftauchen.
4.3. Service-Regel konfigurieren
Egal über welche der beiden Varianten die Keywords ins Monitoring kommen, der nächste Schritt ist immer die Konfiguration der Auswertung: Ab welcher Laufzeit sollen die Services auf WARN beziehungsweise CRIT gehen? Dazu legen Sie in der Regel Robotmk KPI monitoring die entsprechenden Level fest.

4.4. Keywords im Monitoring
Die Keyword-Services tauchen im Monitoring unter einem dieser beiden Muster auf:
Muster-basiert: RMK myapp1_mybot1 Test: /Sample: My Test1 (cmk): Foobar
Marker-basiert: RMK myapp1_mybot1 Test: /Sample: My Test1 (rf): Foobar
Der Unterschied liegt also lediglich in der Herkunftsangabe in Klammern direkt vor dem Keyword.

Für das obige Bild mit zwei Foobar-Keyword-Services musste die Suite noch etwas erweitert werden:
*** Settings ***
# Import Libraries, Resource files, and other settings here
Library RobotmkLibrary
*** Variables ***
# Define variables here
${MYVAR} Hello Checkmk!
*** Test Cases ***
# One or more test cases
Test1
Show Greeting
*** Keywords ***
# User-Defined keywords
Foobar
Sleep 3
Log The foo barred!
Barfoo
Sleep 11
Log The End of Barfoo
Show Greeting
Log ${MYVAR}
Sleep 3
Log Done.
Foobar
Monitor Subsequent Keyword Runtime discover_as=Foobar
Barfoo
Die beiden Keywords Foobar und Barfoo tauchen beide unter dem Namen Foobar im Monitoring auf, sind aber unterscheidbar durch die Herkunftsangabe in Klammern.
Das Beispiel mit zwei unterschiedlichen Keywords, die unter dem gleichen Namen geführt werden, dient vor allem der Verdeutlichung der Herkunftsangaben.
Wie oben bereits erwähnt: Der eigentliche Anwendungszweck von discover_as liegt darin, ein Keyword mehrmals in einem Test aufzurufen und unterschiedlich zu benennen.
5. Offline-Modus für Test-Umgebungen
Standardmäßig kümmert sich Micromamba um den Aufbau der Umgebungen, indem es die YAML-Konfiguration ausliest und die entsprechenden Pakete und Abhängigkeiten aus dem Netz herunterlädt.
Was aber, wenn die Hosts, auf denen die Tests laufen sollen, keinen oder sehr eingeschränkten Internetzugriff haben?
Checkmk, genauer gesagt der Robotmk-Scheduler, kann hier weiterhelfen und Conda-Umgebungen auch ohne Internetverbindung aufbauen. Die Kurzversion: Die Umgebungen werden vorab auf einem beliebigen Rechner gebaut und anschließend als tgz-Archiv verteilt. Dank CSM ist das in vier simplen Schritten erledigt.
Schritt 1: Damit die Verarbeitung eines gepackten Roboters funktioniert, muss die Konfigurationsdatei robotmk-env.yaml um den Eintrag conda-pack erweitert werden:
Schritt 2: Anschließend muss die Umgebung erneut gebaut und dann gepackt werden:
CSM nutzt hier das in der Konfiguration hinterlegte Tool conda-pack, um die Umgebung in ein Archiv zu packen.
Das Ergebnis ist die Datei mybot1.tar.gz.
Schritt 3: In Checkmk setzen Sie in der Regel Robotmk scheduler (Windows|Linux) die Option Environment source auf Packed Conda environment und geben entsprechend den Pfad zum Archiv mybot1.tar.gz an — statt zur robotmk-env.yaml wie üblich.
Dieselbe Konfiguration gilt natürlich für die Verwendung als Managed robot.
6. Debugging
Der Robotmk Scheduler bietet zwei Möglichkeiten, etwaigen Problemen auf den Grund zu gehen — also beispielsweise Fehlern beim Aufbau der Ausführungsumgebungen oder bei der Ausführung von Plänen generell. Der eine Weg führt über die Inspektion von Log-Dateien, der andere über eine explizite Debug-Funktion des Schedulers, die die Ausführung einzelner Pläne erlaubt (seit 2.5.0).
6.1. Log-Inspektion
Der einfachste Weg, die Ereignisse im Synthetic Monitoring zu beobachten, ist die Verfolgung der Log-Dateien in einer Live-Ansicht. Die genauen Speicherpfade finden Sie unten in der Übersicht.
Unter Linux bietet sich hierfür folgender Befehl an:
Unter Windows könnten Sie beispielsweise Notepad++ oder VS Code nutzen, aber auch viele andere IDEs bieten die Möglichkeit, Dateiänderungen live mitzuverfolgen.
Je nach Konfiguration Ihrer Pläne, Tests und Umgebungen kann dieser Weg natürlich einige Zeit dauern — er dient hauptsächlich zur Verfolgung der regulären Scheduler-Aktivität.
Alternativ können Sie den Scheduler auch manuell starten. Dafür muss dieser zuvor gestoppt und im Monitoring sollte eine Wartungszeit gesetzt werden, um Auswirkungen auf das Monitoring und einen automatischen Neustart des Schedulers zu verhindern.
Unter Windows stoppen Sie den Service mit Hilfe des Task-Managers, unter Linux lassen sich Stop und Start im Terminal durchführen:
- Windows
Öffnen Sie zunächst den Task-Manager (
taskmgr.exe) und stoppen Sie den Scheduler.- Linux
Über den manuellen Start des Schedulers haben Sie etwas mehr Kontrolle, sind aber immer noch auf Log-Dateien angewiesen und die komplette Synthetic-Monitoring-Konfiguration wird ausgeführt.
6.2. Ad-hoc-Ausführung von Plänen
Der Scheduler unterstützt jedoch auch die manuelle und einmalige Ausführung einzelner Pläne. In diesem Fall erfolgt die Ausführung umgehend, etwaige Wartezeiten oder sonstige Ausführungslogik spielen hier keine Rolle. Zudem bekommen Sie die Informationen ohne Umweg über Log-Dateien direkt im Terminal geliefert. Auch bei der Ad-hoc-Ausführung müssen Sie den laufenden Scheduler-Service zunächst stoppen und sollten im Monitoring eine Wartungszeit setzen.
Der Scheduler lädt auch in diesem Szenario die komplette Konfiguration, beschränkt die Ausführung aber auf den angegebenen Plan:
- Windows
Öffnen Sie zunächst den Task-Manager (
taskmgr.exe) und stoppen Sie den Scheduler.- Linux
Die hier angegebene Plan-ID entspricht der Angabe, die Sie in der Robotmk-Scheduler-Konfiguration unter Sequence of plans > Application name gemacht haben, gefolgt von einem Unterstrich und dem eigentlichen Bot-Namen, hier also beispielsweise myapp1_mybot1 (so wie der Service auch im Monitoring auftaucht).
Wichtig ist auch das Argument -vv für die erweiterte Ausgabe, da der Scheduler ansonsten nur wenig Rückmeldung gibt.
Ein letztes verfügbares Argument --no-plan-result verhindert, dass ein Resultat, also ein Robot-Framework-Bericht, in den entsprechenden Ordner kopiert wird — so dass es lediglich lokal verbleibt.
7. Troubleshooting
7.1. Scheduler meldet No Data
Wenn der Scheduler keinerlei Daten bekommt, hat der Bau der Umgebung vermutlich nicht funktioniert.
Ein häufiger Grund dafür sind Netzwerkprobleme, aufgrund derer zum Beispiel bestimmte Abhängigkeiten nicht geladen werden können.
Schauen Sie in diesem Fall in die zugehörige Log-Datei unter C:\ProgramData\checkmk\agent\robotmk_output\working\environment_building beziehungsweise /var/lib/check_mk_agent/robotmk/scheduler/environment_building.
8. Dateien und Verzeichnisse
8.1. Windows
| Pfad | Bedeutung |
|---|---|
|
Log-Dateien und Ergebnisse der Suites |
|
Log-Dateien zum Aufbau virtueller Umgebungen |
|
Log-Datei des Agentenplugins |
|
|
|
Agentenplugin |
8.2. Linux
| Pfad | Bedeutung |
|---|---|
|
Log-Dateien und Ergebnisse der Suites |
|
Log-Dateien zum Aufbau virtueller Umgebungen |
|
|
|
Agentenplugin |
|
Ausführungsort for Managed Robots |
|
Ablageort für Managed-Robots-Archive |
Achtung: Unter Linux legt der Robotmk-Scheduler keine eigene Log-Datei an (unter Windows die robotmk_scheduler_rCURRENT.log), sondern protokolliert via Agent und Syslog.
Der zugehörige Befehl:
