Checkmk
to checkmk.com

1. Introduction

logo aws

Checkmk includes a extensive module for monitoring Amazon Web Services (AWS), consisting of a connector to AWS and a comprehensive collection of check plug-ins that retrieve and evaluate various metrics and statuses for you.

In addition to general information about the costs that are incurred by your AWS environment and the current status of AWS in your region, you can monitor the following AWS products with all editions of Checkmk:

With CSE Checkmk Ultimate you can also include the following products in your monitoring system:

A complete listing of all available check plug-ins for monitoring AWS can be found in our Catalog of check plug-ins and we describe how to include your Amazon EKS (Amazon Elastic Kubernetes Service) clusters in Checkmk in the article Monitoring Kubernetes.

2. Setting up monitoring via Quick Setup (optional)

The quickest way to set up an easy-to-read monitoring for AWS environments is with our Quick Setup. To do this, open Setup > Quick Setup > Amazon Web Services (AWS) and click on Add configuration. The Quick Setup will then guide you step by step to your goal.

Detailed instructions on how to make the necessary preparations in your AWS environment can be found in the chapter Preparing AWS for Checkmk.

The biggest advantage of Quick Setup is certainly that any errors will be displayed immediately during the configuration process. If the worst comes to the worst, you will then receive a clear and dedicated indication of what you need to correct before you can move on to the next step.

If you want or need to make changes to the configuration created by the Quick Setup at a later time, you can go back to Setup > Quick Setup. There, click on the icon edit icon and then select the component you want to edit.

Tip

The other chapters of this article are only intended as a reference for users of Quick Setup. However, if your AWS environment is rather complex, it is recommended that you continue to carry out the setting up according to the following steps.

3. Concrete implementation of AWS monitoring

3.1. Hosts and services

In Checkmk all objects to be monitored are arranged in a hierarchical structure of hosts and services. The concept of hosts does not exist in cloud-based services. However to retain the simplicity and consistency of Checkmk, we still map AWS objects according to the host/service schema.

How that is achieved can best be illustrated by an example: In one region several EC2 instances have been configured. An EC2 is usually assigned to EBS. This constellation looks like this in Checkmk:

  • There is a host that matches the AWS account. This host gives an overview of all EC2 instances and their status as a service.

  • The EC2 instances themselves are their own hosts.

  • On these EC2 hosts you can find services with the actual metrics.

  • The EBS are interpreted as a type of hard disk, and accordingly provide metrics to I/O (e.g., the number of bytes read or written). For this purpose, in each EBS there are separate services in Checkmk with the name AWS/EBS Disk IO which are assigned to the EC2 instance.

3.2. Access to AWS

AWS provides an HTTP-based API over which monitoring data is also available. Checkmk accesses this API via the agent_aws special agent — which replaces the Checkmk agent — but in contrast this agent runs locally on the Checkmk server.

4. Preparing AWS for Checkmk

4.1. Creating a user

To enable monitoring via Checkmk, it is best to achieve it by creating a special AWS user under your root account. Log in to AWS as the root user, and navigate in All services to Security, Identity, & Compliance > IAM (Identity and Access Management). Go to Users and create a new user with Add user. As a username choose, for example, check-mk. It is important that you select the Access key - Programmatic access for Select AWS credential type.

aws create user

4.2. Permissions

The user you just created should only be used for monitoring by Checkmk and only needs read-only access to AWS. We recommend simply assigning the policy ReadOnlyAccess to this user. To find this policy, first click Attach existing policies directly and then type readonlyaccess in the search box. In the list below the search field, you still have to scroll down quite far, because there are quite a few policies that contain this string.

aws create user policies

4.3. Keys

After completing the user creation an access key will be generated automatically for you. Important: The key’s secret is displayed only once — directly after its creation. Therefore without fail copy the key and save it, for example, in the Checkmk password store. Alternatively specify it in plain text as a rule (see below). For Checkmk you need the Access key ID in addition to the secret. The name of the user (in our example check-mk) does not matter here.

aws create user key

If for some reason you should lose the secret, you can create a new access key for the user and get a new secret:

aws create access key

4.4. Access to billing information

If you want Checkmk to have read access for the billing information (in order to perform the Costs and Usage global check), you need another policy for your AWS user — a policy you yourself must first define.

Under Security, Identity, & Compliance > IAM > Policies select the Create Policy button. Select from Select a Service > Service > Choose a Service the Billing service. Under Actions tick the Read checkbox. We have to set an additional permission. Add one via the Add additional permissions button. Select from Select a Service > Service > Choose a Service the Cost Explorer Service service. Under Actions again tick the Read checkbox.

aws policies

Click Review to go to step two. Set BillingViewAccess as the Name, and save it with the Create policy button.

You must now add this new policy to the user. Go again to Security, Identity, & Compliance > IAM > Policies — in the Filter Policies search box look for BillingViewAccess, select this by clicking in the circle to the left, and then go to Policy actions > Attach. Here you will find your check-mk user, select this and confirm it with Attach policy.

5. Setting up monitoring in Checkmk

5.1. Creating a host for AWS

Now create a host to monitor AWS in Checkmk. You can assign the host name as you wish. Important: Because AWS as a service has no IP address or DNS name (access is granted by the special agent itself), you need to set the IP address family to No IP.

monitoring aws add host no ip

5.2. Configuring the AWS agent

AWS cannot be queried through the regular Checkmk agent, so next set up the AWS special agent. To do so, under Setup > Agents > VM, cloud, container > Amazon Web Services (AWS) add a rule whose conditions apply only to the just-created AWS host.

In the actual content of the rule, you will first find the information for the login. Here enter the 'Access key ID' for the newly-created AWS user check-mk. Also choose here if you need a proxy to fetch the data and which global data you want to monitor, i.e., those that are independent of a region. That is currently only the data relating to the costs:

aws rule 1

In the image above you can also see the option Use STS AssumeRole to assume a different IAM role. If you do use different accounts at AWS, you may use a single monitoring user to monitor the other accounts, too.

But the really interesting data is assigned to regions. Therefore here select your AWS region(s):

aws rule 2

Under Services by region to monitor you specify which information you want to retrieve from these regions. At default all AWS services and the monitoring of their limits are activated. In the following image are all but one deactivated to get a better overview:

aws rule 3

You now can restrict the fetched data per web service or globally with Restrict monitoring services by one of these AWS tags. The global restriction will be overwritten, if you restrict by web service. Also you not only have the option to restrict by AWS tags but additionally to specify the explicit names:

aws rule 4

Don’t forget to assign the special agent to the previously created host by entering that host name in Conditions > Explicit hosts.

5.3. Services on the AWS host itself

Now switch to the service discovery of the newly created AWS host in Checkmk, where Checkmk should now find several services. After you add the services and after an activating changes it will look something like this in monitoring:

aws services ec

5.4. Creating hosts for the EC2 instances

Services that are assigned to EC2 instances are not assigned to the AWS host, but to so-called piggybacked hosts. This works in such a way that data retrieved from the AWS host is distributed to these piggybacked hosts, which operate without their own monitoring agents. A piggybacked host is assigned to each EC2 instance.

For the naming of these piggybacked hosts, you can choose between two schemes when configuring the special agent. On the one hand, you can name the hosts according to their private IP DNS name or you can choose the somewhat longer but unique naming according to IP, region and instance ID. The latter variant is our default setting as of Checkmk 2.2.0. The variant without region and instance ID is still offered only for compatibility reasons. Such a piggybacked host could thus be named 172.23.1.123-ap-northeast-2-i-0b16121900a32960c, for example. Either create these hosts manually or - if possible - leave this task to the dynamic host management.

Setting up dynamic host management

CEE As a user of one of our commercial editions, you can simply leave the creation and deletion of hosts for your VM instances to the dynamic host management. The Setup > Hosts > Dynamic host management menu item takes you to the overview page for all connections that have already been configured. Click on icon new Add connection and then give the connection an ID and a Title.

Not all options available in the Connection properties are covered below. Consult the inline help and the main article linked above if you have any questions.

First, make sure that the Connection properties box has the Show more mode enabled so that all available options are displayed.

Next, under Piggyback creation options click Add new element. Customize the folder in which the hosts of your VM instances are to be created. The pre-selected Host attributes are basically correct for piggybacked hosts and do not really need to be altered.

By activating the Delete vanished hosts option, you can ensure that piggybacked hosts from which no more fresh data is received over a specified period of time will be automatically deleted.

As a part of monitoring your GCP projects, the option Restrict source hosts should be activated. Enter your GCP host from the section Creating a host for AWS here.

As an example, a configuration of such a connection could then look like this:

Exemplary configuration of connection properties.

Manually creating hosts for EC2 instances

Alternatively, you can create hosts for the piggyback data manually. In doing so, it is important that the names of the hosts correspond exactly to the scheme described above.

Tip

With the command cmk-piggyback list orphans you can find all orphaned piggybacked hosts for which there is data but which have not yet been created as hosts in Checkmk.

Configure the hosts for these EC2 instances without an IP address (analogous to the AWS host) and select No API integrations, no Checkmk agent as monitoring agent. If you also select the Always use and expect piggyback data option under Piggyback, you will be warned accordingly if the data fails to arrive.

monitoring aws add host for piggyback data

5.5. Hosts for the ELB (Classic Load Balancer)

The services for the ELB are also assigned to piggybacked hosts. The names correspond to their DNS names.

5.6. Monitor traffic statistics of S3 buckets

With Checkmk you can monitor the traffic of each of your S3 buckets. In Checkmk you simply have to activate the option Request metrics below Simple Storage Service (S3).

Option for S3-Buckets with activated request metrics.

In AWS, a little more work is required. Here you still need to set up these Request metrics for the buckets you want to monitor. AWS describes how this works in detail in the article Creating a CloudWatch metrics configuration for all the objects in your bucket. During setup in AWS, you will be asked to create a filter. You have to name this filter EntireBucket so that it is recognized by Checkmk. Any filter with a different name will be ignored by Checkmk. So you are free to define other filters for this bucket without affecting the functionality in Checkmk.

Creation of a filter for the request metrics.

How you choose the so-called (filter) Scope in AWS is also up to you. In most cases, however, it will make sense to include all objects in the bucket in the filter.

After setting up the Request metrics, it will take a few minutes before any metrics are stored at all. AWS specifies this time as 15 minutes.

Important: As long as the graphs inside the S3 console are still empty, nothing will arrive in Checkmk via the special agent either. Only when metrics have been recorded, Checkmk can create the corresponding services. If necessary, perform again a service discovery on the AWS host.

5.7. Monitoring limits

Some web services of AWS do have limits and Checkmk is able to monitor them. Here some examples:

As soon as such a check plug-in creates services and checks them later on, the special agent will always fetch all elements of the web service. Only in this way Checkmk is able to reasonably calculate the current workload at these limits and check the thresholds. That’s also the case even if you restrict the fetched data by some tags or names in the configuration.

The checking of the limits is activated by default for each monitored web service. If you want to restrict the fetched data in the special agent rule to limit the amount of transferred data, you need also to turn off the limits.

5.8. Further services

The other web services in AWS are assigned as follows:

Service Assignment

CE

Costs & Usage

At the AWS host

EBS

Block Storages

Appended to the EC2 instance if it belongs to the instance, otherwise to the AWS host

S3

Simple Storages

At the AWS host

RDS

Relational databases

At the AWS host

6. Dashboards

CEE For a convenient start into monitoring AWS, Checkmk ships in Checkmk Ultimate the two built-in dashboards, AWS EC2 instances and AWS S3. Both of these can be found as menu items in the monitoring under Monitor > Cloud.

To provide a clearer impression, following are two examples of how these dashboards are structured. First, the EC2 instances dashboard, where you can compare the current state on the left side and the chronological history of the most important metrics on the right side:

Dashboard for the AWS EC2 instances.

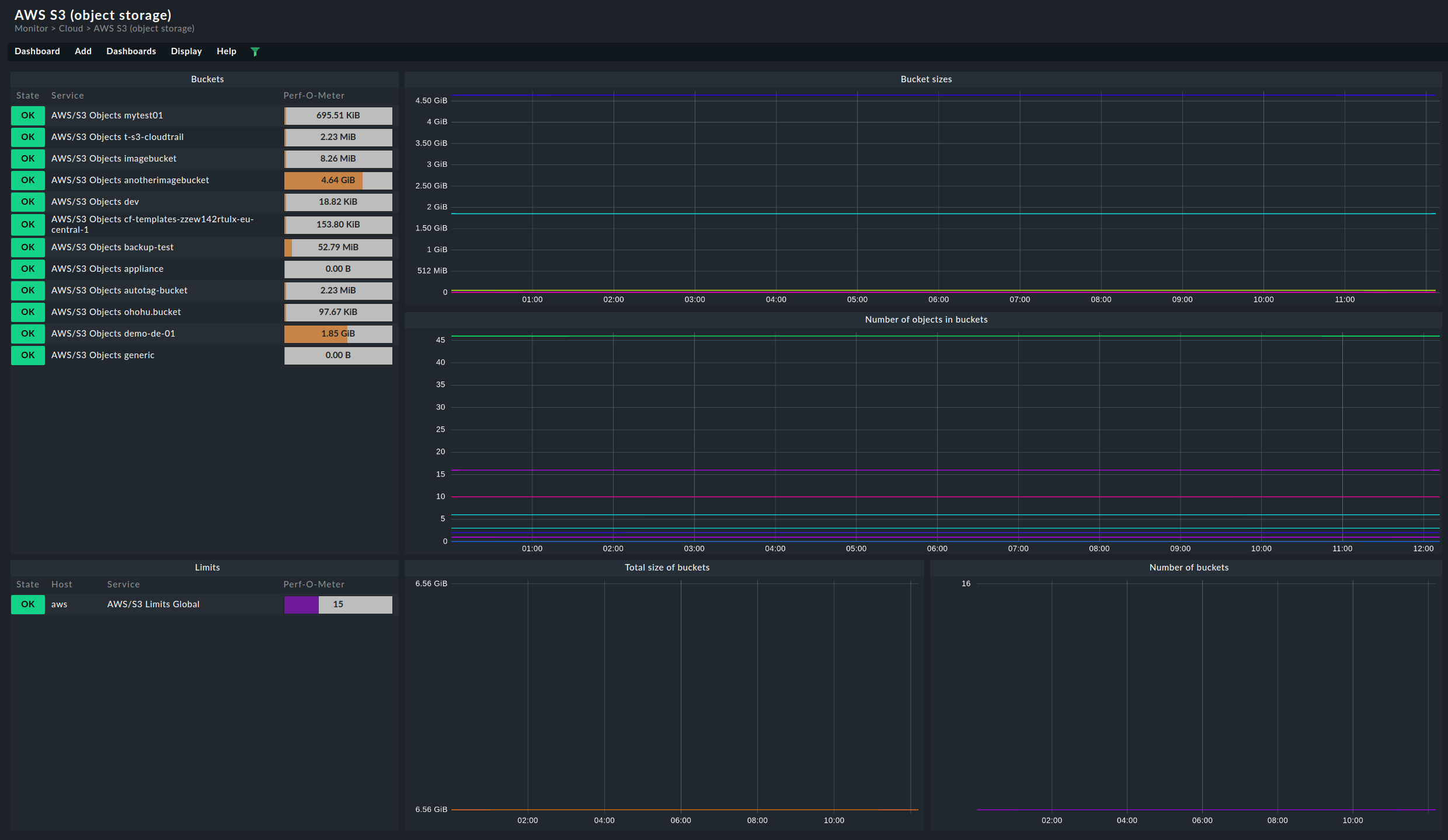
The dashboard for the S3 buckets is structured quite similarly. On the left-hand side you will find the current memory usage for the respective buckets. On the right, the most important metrics are again displayed chronologically.

Dashboard for the AWS S3 buckets.

Last modified: Tue, 14 Apr 2026 10:53:58 GMT via commit 226313fdf
On this page